產品簡介
中成泵業不銹鋼液下污泥泵、NL型不銹鋼液下泥漿泵品牌廠家為您提供不銹鋼液下污泥泵、NL型不銹鋼液下泥漿泵型號,選型,視頻等技術服務:021-66519999。
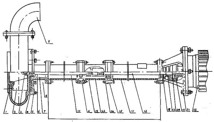
不銹鋼液下污泥泵主要部件有蝸殼、葉輪、泵座、泵殼、支撐筒、電機座、電動機等組成。蝸殼、泵座、電機座、葉輪螺母是生鐵鑄造、耐腐性、耐腐蝕性較好,加工工藝方便。 葉輪為三片單園弦彎葉,選用半封閉葉輪,并采用可鍛鑄鐵、所以強度高,耐腐蝕;加工方便,通過性好,效率高。 為了減輕重量和減少車削量、泵軸是優質碳素鋼冷拉園鋼制造。 NL型不銹鋼液下泥漿泵可垂直或傾斜使用,占地面積小,蝸殼需埋在工作介質中工作,容易啟動,不需引水,旋轉方向應從電機尾部看是順時針方向工作。 總機長度備有各種規格,以便使用單位根據用途因地制宜地選用。
型號意義
選型范圍
- 不銹鋼液下污泥泵系單級單吸離心泵,使用于礦山,造紙、印染、環保、石墨、云母、黃金、陶瓷、煉油、石油、化工、農場、鹽場、碘場、染化、釀酒、食品、化肥、焦化、選廠、建筑、大理石廠、金礦、泥漿、流沙、泥塘、污塘、污濁液送吸濃稠液、裝料及懸浮物質的污水作業,也可作礦排水及含有泥塊的流體。
- 若與高壓水泵,水槍配合,組成水力機械化土方工程機組,就可用作于土地平整,河道與池塘的疏浚、鑿開等小型水利工程的挖方與輸方,以及城市的防空工程,地下工程。
- 養魚用作帶水清塘、魚池增氧等。
| 型 號 |
轉速 n r/min |
流量 Q m3/h |
揚程 H m |
效率 n % |
電機功率 KW |
| NL50-8 NL50A-8 |
1450 |
20-30 |
8-9 |
42 |
1.5 |
| NL50-12 NL50A-12 |
1450 |
25-38 |
12-14 |
41 |
3 |
| NL76-9 NL76A-9 |
1450 |
50-70 |
9-10 |
42 |
3 |
| NL65-16 NL65A-16 |
1450 |
50-60 |
15-18 |
42 |
5.5 |
| NL80-12 NL80A-12 |
1450 |
80-120 |
11-13 |
56 |
7.5 |
| NL100-16 NL100A-16 |
1450 |
80-100 |
15-17 |
61 |
15 |
| NL150-12 NL150A-12 |
1450 |
100-150 |
11-13 |
66 |
18.5 |
| NL150-16 NL150-16 |
1450 |
120-180 |
15-20 |
68 |
22 |
結構圖紙
| 序號 |
型式/另件名稱 |
NL,NLF,NW |
| 編號 |
數量 |
備注 |
| 1 |
網罩 |
1 |
1 |
|
| 2 |
葉輪螺母 |
2 |
1 |
|
| 3 |
葉輪 |
3 |
1 |
|
| 4 |
泵殼 |
4 |
1 |
|
| 5 |
泵座 |
5 |
1 |
|
| 6 |
0型圈 |
6 |
1 |
改進型用機械密封 |
| 7 |
油封 |
7 |
4 |
改進型用機械密封 |
| 8 |
軸套 |
8 |
1 |
改進型用機械密封 |
| 9 |
出水彎頭 |
9 |
1 |
|
| 10 |
泵軸 |
10 |
1 |
|
| 11 |
軸承 |
11 |
2 |
|
| 12 |
從動聯軸器 |
12 |
1 |
|
| 13 |
主動聯軸器 |
13 |
1 |
|
| 14 |
聯接筒 |
14 |
1 |
|
| 15 |
軸承座 |
15 |
2 |
|
| 16 |
聯接軸 |
16 |
1 |
|
| 17 |
支撐筒 |
17 |
2 |
|
| 18 |
軸承蓋 |
18 |
1 |
|
| 19 |
從動聯軸器 |
19 |
1 |
|
| 20 |
電機座 |
20 |
1 |
|
| 21 |
電機座C |
21 |
1 |
帶固定板用 |
| 22 |
主動聯軸器 |
22 |
1 |
|
| 23 |
電動機 |
23 |
1 |
|
| 24 |
彈性塊 |
24 |
1 |
安裝尺寸本數據僅供參考,請以實際訂貨為準!

泵固定安裝板尺寸
| 型號/代號 |
L |
L1 |
L2 |
L3 |
B |
B1 |
d |
d1 |
4-d2 |
4-R |
δ |
| NL25-10 |
180 |
120 |
350 |
400 |
280 |
330 |
72 |
40 |
13 |
25 |
6 |
| NL50-8 |
255 |
230 |
590 |
650 |
490 |
550 |
215 |
70 |
18 |
30 |
8 |
| NL80-9 NL50-12 NL76-9 |
255 |
230 |
590 |
650 |
490 |
550 |
258 |
80 70 70 |
18 |
30 |
10 |
| NL65-16 NL80-12 NL50-24 |
255 |
285 |
690 |
750 |
590 |
650 |
175 |
70 110 70 |
18 |
30 |
12 |
| NL100-16 NL100A-16 |
380 |
350 |
920 |
1000 |
820 |
900 |
226 |
115 70 |
18 |
40 |
14 |
泵長度規格
| 型 號 |
泵 長 度 L (毫米) |
| NL150-12 NL150A-12 NL150-16 NL150A-16 |
650 |
1300 |
|
/ |
/ |
/ |
/ |
/ |
/ |
/ |
/ |
| NL50-8 NL50A-8 NL50-12 NL50A-12 NL76-9 NL76A-9 |
470 |
1120 |
1620 |
2120 |
2620 |
3120 |
3620 |
4120 |
4620 |
5120 |
3620 |
| NL65-16 NL165A-16 NL80-12 NL80A-12 |
710 |
1190 |
1910 |
2410 |
3130 |
3630 |
4350 |
4850 |
5570 |
6070 |
/ |
| NL100-16 NL100A-16 |
710 |
1190 |
1940 |
2440 |
3190 |
3690 |
4440 |
4940 |
5690 |
6190 |
/ |
使用說明
拆卸安裝
- 拆卸
- 拆卸電鈄或面定板,出水管。
- 拆卸蝸殼和葉輪蝶每,輕擴葉輪背面,拆鍵葉輪。
- 拆卸從動聯軸器,再拆卸鍵、然后把電機座拆卸,與支撐筒分離。
- 拆卸泵座與支撐筒螺栓,使其分開。
- 從軸上拆卸軸套與軸承。
- 安裝
- 對所有零件進行檢査是否有缺損,所有紙墊兩面都要涂一層簿黃油,在軸承內加上三分之二黃油。
- 骨架油封必須注滿黃油后放入泵座,再裝上軸承。
- 軸套內裝上0型密封圈后涂上黃油。
- 把承裝在電機座上,放上紙墊,擋油圈,裝上軸與支撐筒用螺釘固定。
- 放上紙墊,裝上軸承、軸套、鍵、泵座和葉輪,旋緊葉輪螺母后用手旋轉葉輪,轉動靈活即可。
- 放上紙墊裝上泵殼,用螺釘固定并裝上濾網。然后再用手拔動葉輪,轉動靈活即可。
- 泵軸上裝上鍵和從動聯軸器,在電機軸上裝上鍵與主動聯軸器,然后將電機與電機座螺栓固定。裝好后要求與主動聯軸器與從動聯軸器之間軸向間隙應為1~1.5毫米。
注意事項
- NL型不銹鋼液下泥漿泵使用電源必須是三相四線制,若無接地線,必須加裝,以防漏電。工作時,須在就近裝有與電機相符的電路熔斷器和幵關,以防葉輪雜物卡死時燒壞電機。
- 抽泥液下泵使用時可不必安裝任何基礎裝置即能運轉,只要斜靠牢固即可,必要時用繩索系牢以防意外。起動后必須檢查電機旋轉方向,不得反轉超過一分鐘。
- 當被吸送的液體中含有較多的雜草、鐵絲、木條、磚塊等雜物時,必須事先盡量清除掉、并可采取加放鐵絲籃等方法,防止雜物吸入泵內造成葉輪打壞,卡死和管道阻塞等事故。
- 泵體在吸泥及其他污濁物后應給予短期吸水,以便沖洗泵體及管道內部。
- 在露天工作時,電機應裝護罩,以防雨水等浸入電機。
- 在河底,池底吸泥宜吊掛在三腳架上,并可擱在浮筒或船上移動作業,在進行土方工程作業時,高壓水沖碎的土塊直徑不得大于吸入口三分之一。
- NL型不銹鋼液下污泥泵規定的轉速是泵的最高轉速,不得任意提高;減低轉速使用不限,但功效顯著降低。
- NL型不銹鋼液下泥漿泵在吸送厚泥,濃稠液體或高揚程,長距離輸送泥漿時,負荷降低,但不能用改變結構的方法來增大負荷。
- 一般運轉1250小時左右,進行泵的定期保養,拆卸泵座查看軸承,和泵的密封情況,清洗并更換黃油,必要時更換油封,軸套和其他零件。保養及更換零件的注意事項請見安裝。(采用機械密封運泵轉3500小時左右進行定期保養)。
- 當NL型不銹鋼液下污泥泵長期停止使用時,應將蝸殼拆幵,擦干零件并在相對運動接合表面涂以簿油,存放在干燥地方以備以后使用。
故障排除
| 現象 |
產生原因 |
排除方法 |
| 不 啟 動 與 運 轉 |
- 饋電線有斷路。
- 電壓太低。
- 兩個半聯軸器間無軸向間隙并卡死。
- 葉輪被雜物卡住。
- 葉輪與蝸殼緊貼。
- 螺帽脫落和平鍵損壞使葉輪打滑。
- 聯軸器平鍵損壞。
|
- 查看熔斷保險絲和接線,并更換之。
- 調高電壓或等電壓升高后再用。
- 調整兩個半聯軸器之間軸向間隙為0.5毫米。
- 排除雜物。
- 重新裝配,分離葉輪和蝸殼。
- 安裝平鍵與螺帽。
- 換裝平鍵。
|
| 超 負 荷 |
- 泵各部裝配不當,轉動困難,異物卡住。
- 同心度變動,軸承損壞,軸變形。
- 旋向相反。
- 揚程過低,流量過大。
|
- 重新裝配,取出異物。
- 修正零件,調換軸承。
- 變換電機旋向。
- 盡量避免長時間使用。
|
| 流 里 不 足 |
- 吸口被阻,泥潭糞坑欠深,泵吸不到泥糞。
- 輸泥管被阻。
- 電機轉速低于額定轉速。
- 葉輪打壞。
- 揚程過高,輸送過遠。
- 旅向相反。
- 泄漏較大。
- 葉輪上繞有雜物。
- 介質太稠或供應量不路。
|
- 排除吸口阻檔物,移動泵,使蝸殼全部埋入泥漿糞水中。
- 檢査管道,取出阻檔物。
- 提高電機轉速。
- 調換葉輪。
- 減少揚程,縮短輸送距離。
- 改換電機旋向。
- 檢查泄漏原因,并更換引起泄漏的另件。
- 排除雜物。
- 沖稀介質,增大供應量。
|
| 噪 聲 與 震 動 |
- 葉輪與蝸殼磨擦。
- 軸承已損壞或少油。
- 泵軸與電機不同心,軸彎曲。
- 螺帽有松動。
- 蝸殼中有雜物。
- 工作液中有硬物。
- 吸口有空氣滲入。
- 汲送液體溫度過高。
|
- 檢查泵的裝配并調整之。
- 調換軸承或加油。
- 調同心,校正軸。
- 擰緊螺帽。
- 排除雜物。
- 控制進泵雜物尺度,加密濾網。
- 深埋蝸殼。
- 降低液體溫度。
|